
Zacznij od danych. ERP przyjdzie samo.
Raporty dla firm!
Pomagamy firmom uporządkować dane i wykorzystać je do podejmowania lepszych decyzji.
Nie sprzedajemy systemu – pokazujemy, jak dane mogą działać na Twoją korzyść. Zaczynasz od raportów, a kończysz na pełnej automatyzacji firmy.

Tworzymy raporty dla firm, które pokazują prawdę o Twoim biznesie.
Łączymy dane z różnych źródeł i przekształcamy je w konkretne wnioski – tak, byś mógł / mogła działać szybciej, pewniej i z pełnym obrazem sytuacji.
GREYSOFT - Twój dostawca oprogramowania i raportów!
Raporty dla Firm – co zyskujesz?
Szybki start
Już w dwa tygodnie możesz mieć gotowe raporty sprzedaży, finansów i magazynu.
Bez długich wdrożeń i bez zmieniania systemu.
Więcej niż dane
Dzięki sztucznej inteligencji otrzymujesz nie tylko wyniki, ale też interpretacje, prognozy i rekomendacje.
Wiesz, co się dzieje – i co się może wydarzyć.
Lepsze decyzje każdego dnia
Nie musisz klikać w kilkanaście systemów.
Wszystko masz w jednym miejscu – od sprzedaży po logistykę.
Pełną kontrolę bez chaosu
Raporty dostępne są w chmurze, z każdego urządzenia, także dla Twojego zespołu.
Każdy widzi tylko to, co potrzebne do swojej pracy.
Nowoczesne narzędzia w Twoim zasięgu
Dostarczamy firmom MŚP rozwiązania, z których do tej pory korzystały tylko korporacje – bez ich skali i kosztów.
Naturalna ścieżka rozwoju
Etap 1
PAKIET START
Dla firm, które
chcą szybko zacząć pracę na danych.
2-3 dashboardy z kluczowymi wskaźnikami (sprzedaż, magazyn, finanse).
Etap 2
PAKIET ROZWÓJ
Dla firm, które chcą zrozumieć
całościowy obraz swojego biznesu.
z e-commerce, CRM i innymi systemami.
Etap 3
PAKIET KOMPLEKSOWY
działanie całej organizacji.
Jeden ekosystem do zarządzania danymi i procesami.
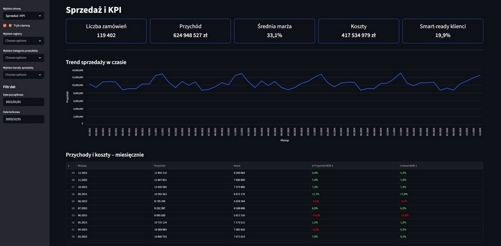
Gotowe raporty dla firm, które odpowiadają na najważniejsze pytania!
Bez nadmiaru danych – tylko to, co potrzebne do działania w narzędziach dostosowanych do potrzeb klienta (Metabase, Power BI, Python i inne).

Dlaczego to działa?
Raporty predykcyjne - prognozy sprzedaży, ostrzeżenia o ryzykach, wykrywanie problemów zanim się pojawią.
System podpowiada, co warto zrobić - np. przesunąć zamówienia, zwiększyć zasoby, zmienić strategię.
Możliwość zadawania pytań w języku naturalnym - bez klikania, bez szukania.
Wszystkie dane w jednym miejscu: ERP, CRM, e-commerce, marketing, HR.
Dostępność dla całego zespołu - każdy widzi to, czego potrzebuje do pracy.
Możliwość raportowania ESG - dla firm, które stawiają na odpowiedzialność i wizerunek.
ZOSTAW WIADOMOŚĆ
odpowiadamy średnio w 20 minut
Zapytaj o darmową analizę lub poproś o wersję demo











